公司概况 荣誉资质 组织架构
市政及园林绿化工程 市政设施及绿化养护工程 城市更新 其他
业绩清单 精彩案例
信息化管理软件 工管中心 石材生产基地 劳务公司 苗圃基地 市政设施及绿化养护部 深化设计团队 售后服务
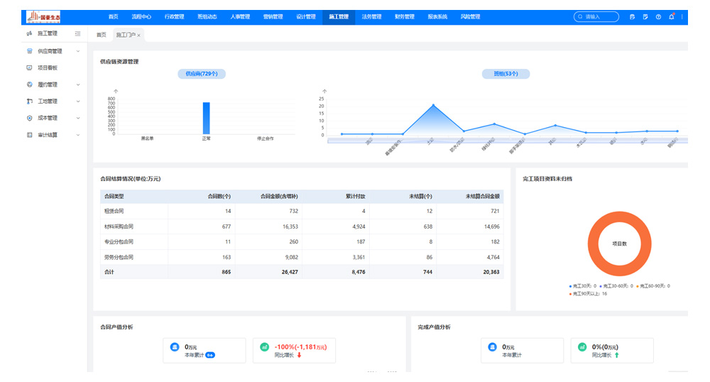
随着产业升级,我司率先引用国内先进的智能化管理系统——易筑云工程类企业专用管理办公系统,精细化支持企业多部门协同管理。同时使用各类先进的信息化软件,利用先进管理思想和方法,通过标准化的业务流程和数据管理,将企业内部人、财、物等进行紧密集成。实现业务流程优化和企业内外部资源优化配置,促进企业流程管控更佳科学、合理规范。全面提高公司运营管理能力。